Turn Your Favorite IDE into a Full Machine Learning Experimentation Platform
The DVC extension for VS Code converts your favorite IDE into a one-stop shop for all your ML tasks. Run and track experiments, visualize and compare experiments to discover the best models, and manage reproducible pipelines - all from the comfort of your IDE.

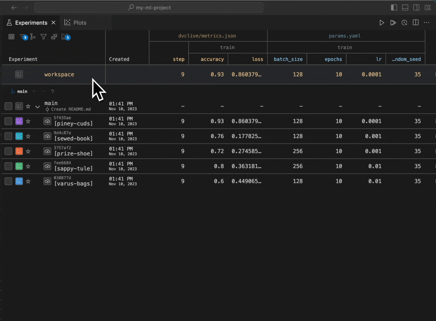
Manage experiments directly from VS Code
Need an easy way to run and track your experiments? Install the DVC extension from the VS Code marketplace. Then, run experiments, visualize deep learning metrics in real-time, compare experiments, and save the ones you like - all from your IDE.
Run a
Python file and see results
Want to simplify your chaotic ML iterations? With the DVC extension, you can run reproducible workflows directly from VS Code.
Run a
new experiment directly from VS Code
Live plots let you visualize metrics from these runs in real-time.
View
plots in real-time
To make it easy for you to create the workflows, the extension even auto-generates code snippets.
Auto-generate
pipeline specifications
Tired of context switching throughout the day? The integration of DVC with VS Code empowers you to do everything from within your IDE. No more jumping from notebooks to the terminal to IDE to web browsers to Git.
Why a DVC extension for VS Code?
DVC has helped individual ML developers and teams in companies like UBS, DeGould, Exscientia, Kibsi and many more to standardize their ML workflows on top of their cloud resources and Git repositories.
Visual Studio Code (VS Code) is, by far, the most popular IDE for all developers, including ML engineers.
The DVC extension makes VS Code even more useful for you by providing you a VS Code-native environment for managing your ML projects. You get the power of DVC with capabilities beyond what's available in the terminal!
With over 34 thousand installs, the extension is proven to help you solve the challenges of creating and managing your Machine Learning workflows.
Getting started with the DVC extension for VS Code
To install the extension, open VS Code and search for "DVC" in the Extensions view. Or install the extension from the VS Code marketplace.
Now, create a DVC repository for your machine learning project and start experimenting! Here’s how to do this:
To see all the DVC commands supported by the extension, open the DVC Command Palette using F1 or ⇧⌃P on Windows/Linux or ⇧⌘P on macOS and typing DVC.
It’s always getting better!
Over the last one year, we’ve made several enhancements in the DVC extension for VS Code. For some of the interesting stuff you can do with it, watch the videos here. As a mark of the extension reaching a new level of maturity, today we have launched it in Product Hunt. It would be awesome if you check it out and leave us some feedback and support!
We are excited to see how the DVC VS Code extension helps you simplify your ML workflows. For more information:
- DVC extension in the VS Code marketplace: https://marketplace.visualstudio.com/items?itemName=Iterative.dvc
- GitHub repository: https://github.com/iterative/vscode-dvc
- DVC documentation: https://dvc.org/
- DVC community forum: https://dvc.org/chat
📰 Join our Newsletter to stay up to date with news and contributions from the Community!
